Les 5 meilleurs logiciels bilan carbone gratuits

Résumé

Cet article compare les principaux logiciels gratuits de bilan carbone pour les particuliers et les entreprises, en analysant leurs avantages et leurs limites. Si ces logiciels permettent d'effectuer une première estimation et de sensibiliser aux enjeux climatiques, ils présentent toutefois des lacunes en termes de fonctionnalités, d'historique de données et de précision.

Commencez votre avenir décarboné entre de bonnes mains

Index

% de l'article lu

Quelqu'un qui utilise le Carbon Cockpit de D-Carbonize pour calculer ses émissions de carbone.

Qu'est-ce qu'un logiciel bilan carbone?

Un logiciel bilan carbone est devenu indispensable pour les entreprises qui souhaitent suivre et réduire leur impact environnemental. En quantifiant avec précision les émissions de gaz à effet de serre, il offre une vision claire de la manière dont chaque activité contribue à l'empreinte carbone totale d'une entreprise, ce qui permet d'identifier les domaines où les réductions sont les plus efficaces. 

Pour assurer une certaine précision de la mesure des émissions directes et indirectes , les entreprises ont besoin de logiciels bilan carbone solides et fiables. robust and reliable carbon accounting tools. Below is our selection Voici notre top 5 des L' top five carbon accounting logiciels solutions that qui offrent free une version gratuite.

Top 5 des logiciels bilan carbone gratuits

Aperçu du calculateur carbone gratuit de GoodPlanet

La fondation #2. GoodPlanet propose aux particuliers et aux entreprises un calculateur d'empreinte carbone gratuit pour les aider à évaluer et à réduire leur impact sur l'environnement.

  • Possibilité de suivre la consommation d'énergie, les émissions de gaz, la consommation d'eau et d'autres facteurs environnementaux.
  • Facile à utiliser
  • Actionnable 
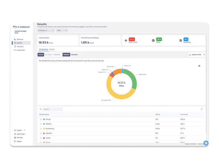
Interface du Carbon Cockpit Scan, un des logiciels bilan carbone gratuits listé dans l'article

D-Carbonize offre une version gratuite de son logiciel bilan carbone, Carbon Cockpit.

  • Une interface facile et agréable à manipulerfriendly interface
  • Aucune expérience requise
  • Une mesure rapide (en moins de 4 heures) 4 hours)
  • Possibilité d'utiliser l'outil en toute autonomie to operate L' tool independently
  • Onboarding efficace
Aperçu de la plateforme d'Ecotree, un logiciel bilan carbone gratuit

Ce logiciel bilan carbone gratuit permet aux utilisateurs de calculer instantanément leur empreinte carbone.

  • Bénéficiez de conseils personnalisés
  • Facile à utiliser
  • Pour les particuliers comme pour les petites entreprises
Aperçu du calculateur carbone gratuit de MyClimate

#4. myclimate est un calculateur de CO2 gratuit disponible en ligne qui mesure les émissions de gaz à effet de serre générées par les avions, la circulation automobile, le logement, le travail et les loisirs.

  • Possibilité de comparer la consommation actuelle à une consommation « verte » hypothétique
  • Possibilité d'identifier les domaines dans lesquels des changements peuvent être apportés afin de réduire l'impact sur l'environnement
Interface de Carbo, un des logiciels bilan carbone gratuit listé dans l'article

#5. Carbo est un logiciel de calcul de l'empreinte carbone conforme au protocole GHG et à la méthode ABC. Il propose une version gratuite sans carte de crédit et sans limite de temps.

  • Possibilité de calculer une partie de l'empreinte carbone de votre entreprise
  • Possibilité de découvrir les fonctionnalités avancées de la version payante.

Carbone.org met à disposition un outil de calcul basé sur les méthodologies les plus officielles du Bilan GES réglementaire et des normes ISO 14064/14069.

Quelles sont les fonctionnalités essentielles d'un logiciel de bilan carbone gratuit ?

Collecte des données

La première étape d'une évaluation de l'empreinte carbone consiste à collecter des données. Un bon logiciel d'empreinte carbone, même gratuit, doit offrir une interface simple et intuitive qui facilite la saisie des informations nécessaires : consommation d'énergie, déplacements, achats, déchets, etc. Certains outils proposent des questionnaires guidés ou des formulaires préremplis en fonction du secteur d'activité.

La collecte de données est une étape clé du bilan carbone : plus les données sont complètes et structurées, plus les résultats seront fiables. Certains outils permettent d'importer des données (via Excel ou une API), ce qui peut faire gagner un temps considérable. Toutefois, ces fonctionnalités sont rarement disponibles dans les versions gratuites.

Mesure des émissions de GES

Une fois les données collectées, le logiciel doit être capable d’évaluer les émissions de gaz à effet de serre générées. Pour cela, il applique des facteurs d’émission standards, comme ceux de l’ADEME ou du GHG Protocol. Les meilleurs outils gratuits proposent une estimation des émissions selon le scope 1 (émissions directes) scope 2 (énergie achetée), et parfois le scope 3 (les émissions indirectes de la chaîne de valeur).

A good carbon footprint software should therefore offer a transparent calculation, with a breakdown by sector (mobility, energy, digital, etc.). This measurement of greenhouse gas emissions forms the basis of an initial environmental assessment and allows for visualization of the main emitting sectors.

Résultats exploitables

Les résultats doivent être faciles à lire et à interpréter, même sans expertise en matière de comptabilité carbone. Un logiciel d'évaluation carbone efficace présente les émissions globales sous forme de graphiques, de camemberts ou de tableaux récapitulatifs. Il fournit souvent un résumé des émissions totales par domaine ou par activité.

De plus, certains outils permettent d'exporter les résultats au format PDF ou Excel, ce qui facilite leur partage ou leur intégration dans un rapport interne. Des résultats clairs sont essentiels pour aider les utilisateurs à comprendre rapidement leur situation en matière d'émissions de carbone et à identifier les mesures prioritaires à prendre pour réduire les émissions de gaz à effet de serre.

Recommandations de réduction

Un bon logiciel d'évaluation carbone ne se contente pas de mesurer les émissions : il doit également proposer des pistes d'action. Les recommandations peuvent prendre la forme de conseils personnalisés basés sur les domaines les plus émetteurs : réduire les déplacements en voiture, passer aux énergies renouvelables, repenser ses achats, etc.

Certains logiciels gratuits d'évaluation carbone hiérarchisent ces leviers en fonction de leur impact potentiel. D'autres vont plus loin en proposant des simulations de réduction pour visualiser l'effet d'une action donnée. Ces suggestions, même génériques, permettent aux utilisateurs et aux organisations de prendre des mesures concrètes pour réduire leur impact environnemental.

Possibilité de suivi dans le temps

La possibilité de suivre l'évolution de son empreinte carbone est un avantage important lors du choix d'un logiciel d'évaluation carbone. Certains outils gratuits permettent de conserver l'historique des évaluations précédentes, ce qui facilite les comparaisons d'une année sur l'autre. Bien que cette fonctionnalité reste basique, elle permet de visualiser les progrès réalisés et d'ajuster les actions mises en œuvre.

Les solutions payantes offrent généralement un suivi plus poussé, mais pour une première approche, la possibilité de conserver ses résultats dans le temps est un vrai plus. En effet, cette fonctionnalité renforce l’engagement dans une démarche de long terme.

Fiabilité et crédibilité des données

Enfin, la fiabilité des résultats est un critère essentiel lors du choix d'un outil de calcul carbone. Un logiciel gratuit d'évaluation carbone doit s'appuyer sur une méthodologie reconnue, même simplifiée. L'utilisation de bases de données officielles telles que celles de l'ADEME ou du GHG Protocol est un gage de fiabilité.

Quelles sont les limites des logiciels bilan carbone gratuits?

Il existe toute une série de logiciels gratuits de calcul de l'empreinte carbone sur le marché, chacun offrant des fonctionnalités différentes.

En outre, si ces outils se montrent efficaces pour mesurer et réduire une empreinte carbone à l’échelle individuelle, ils restent limités pour les entreprises qui doivent couvrir un champ de données extrêmement large. L’intervention d'un consultant carbone demeure indispensable pour mettre en place des stratégies efficaces au sein d’une entreprise.

Les fonctionnalités

Les logiciels gratuits proposent généralement des fonctionnalités limitées. Ils permettent d'effectuer des estimations globales, mais proposent peu d'automatisation et d'outils d'analyse avancée. De plus, pour les entreprises qui doivent couvrir un champ de données extrêmement large, l’intervention d'un consultant carbone demeure indispensable pour mettre en place des stratégies efficaces au sein d’une entreprise.

L’historique des logiciels bilan carbone gratuits

Sans données historiques, les logiciels gratuits de calcul de l'empreinte carbone ne permettent pas aux entreprises de suivre l'évolution de leurs émissions. Les solutions payantes, en revanche, offrent la possibilité de conserver l'historique des empreintes carbone, ce qui facilite l'identification des domaines à améliorer d'année en année.

La granularité

La granularité des informations fournies par les logiciels gratuits est souvent limitée, car ils ne calculent qu'une infime partie des émissions de carbone de l'entreprise. Le bilan carbone simplifié générés par mes calculateurs gratuits ne prennent en compte que certaines activités. Les logiciels payants peuvent couvrir tous les scopes (1, 2 et 3).

La conformité des logiciels bilan carbone gratuits

Les rapports non financiers, en particulier environnementaux, occupent une place de plus en plus importante dans les prises de décision, le degré de différenciation et l’image de marque employeur. Les logiciels gratuits de bilan carbone permettent généralement d'obtenir des estimations, mais ne garantissent pas toujours une conformité aux normes reconnues ( GHG protocol , GES, ISO ), contrairement à un logiciel complet de calcul de l'empreinte carbone.

Carbon Cockpit de D-Carbonize

D-Carbonize offre un outil de comptabilité carbone se déclinant en 2 versions:

  1. Le scan  : pour une première expérience carbone.
  2. L'expert: pour un besoin plus avancé.
    Le Carbon Cockpit Expert facilite la collecte des données relatives aux scopes 1, 2 et 3, ainsi qu'à l'ensemble des émissions d'une entreprise. Il garantit des résultats précis, fiables et complets, permettant à l'entreprise de prendre des décisions stratégiques durables et responsables.

La solution D-Carbonize s'adapte à toutes les structures d'entreprise, quels que soient vos besoins en matière de reporting. Elle permet de mesurer les émissions de gaz à effet de serre par site, entité ou pays, et d’assurer un suivi détaillé par produit ou service. Cette flexibilité n’est pas possible avec un logiciel de bilan carbone gratuit.

En faisant appel à D-Carbonize, vous pouvez être accompagné par de réels experts carbone. Ils peuvent aider les entreprises à collecter et analyser des données et à mettre en œuvre une stratégie visant à réduire les émissions de gaz à effet de serre.

Explorez le concept de l’ empreinte carbone en profondeur ou lisez notre vue d’ensemble complète sur les ici , ou lisez notre comparatif complet sur les calculateurs d'empreinte carbone..

Réduisez l'empreinte carbone de votre entreprise avec les experts de D-Carbonize.

Autres articles liés à la comptabilité carbone :

Illustration des données d'empreinte carbone utilisées pour soutenir la décarbonisation stratégique et la performance de l'entreprise.

Bilan carbone : comment en faire un levier stratégique de performance (retour d’expérience IPEX)

La décarbonation est souvent perçue comme une contrainte. Pourtant, lorsqu’elle est structurée, elle devient un levier stratégique pour la performance, la résilience et la croissance.

Les consultants bilan carbone : les experts du secteur.

Les consultants en bilan carbone jouent un rôle essentiel dans la gestion des émissions de gaz à effet de serre des entreprises.
Dans cet article, découvrez
Préférences en matière de cookies

Parler à un expert

Contactez-nous pour recevoir un lien et planifier votre rendez-vous. Nous répondrons à toutes vos questions.